Hi,
Today I had something weird happening in my main router (x86).
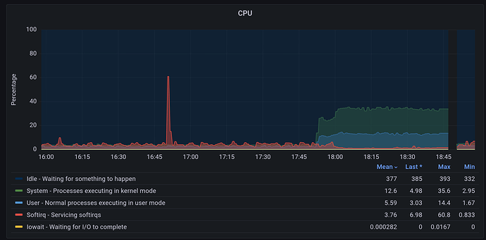
The CPU spiked, mainly sys (~35%) and some usr (~12%). Softirq was minimal (~1%), and it continued like that for a while until the router became unresponsive. No internet after that. I had to reboot it to get it back. (see screenshots).
The network traffic was very low at the time (confirmed by the low softirq cpu). The disk is very far from being full (36% utilization). Never had this happening before.
The other thing that jumped was the memory slab utilization (see screenshots).
Unfortunately, I didn't have the system logs being stored. Now I do.
It is like if something triggered, perhaps related to the file system?
Thank you.
/dev/root on / type ext4 (rw,noatime)
proc on /proc type proc (rw,nosuid,nodev,noexec,noatime)
sysfs on /sys type sysfs (rw,nosuid,nodev,noexec,noatime)
cgroup2 on /sys/fs/cgroup type cgroup2 (rw,nosuid,nodev,noexec,relatime,nsdelegate)
tmpfs on /tmp type tmpfs (rw,nosuid,nodev,noatime)
/dev/sda1 on /boot type vfat (rw,noatime,fmask=0022,dmask=0022,codepage=437,iocharset=iso8859-1,shortname=mixed,errors=remount-ro)
/dev/sda1 on /boot type vfat (rw,noatime,fmask=0022,dmask=0022,codepage=437,iocharset=iso8859-1,shortname=mixed,errors=remount-ro)
tmpfs on /dev type tmpfs (rw,nosuid,noexec,noatime,size=512k,mode=755)
devpts on /dev/pts type devpts (rw,nosuid,noexec,noatime,mode=600,ptmxmode=000)
debugfs on /sys/kernel/debug type debugfs (rw,noatime)
none on /sys/fs/bpf type bpf (rw,nosuid,nodev,noexec,noatime,mode=700)



