Looking for information about firmware on modem

For everyone's information...

I was told no, the parts do not come from neither source.

I am not trying to offend anyone, nor to disrupt any business.
My goal is to have official OpenWRT/ROOter support for this device.

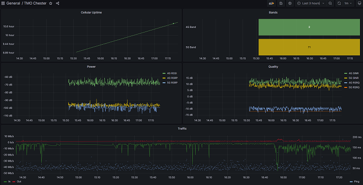
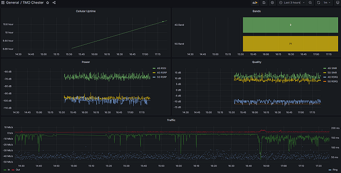
I was able to get the cellular metrics added to SNMP:

This depends on having done the steps in my earlier post to fix snmpd. After doing that:

Fix curl:
opkg remove curl
opkg update
opkg install curl
opkg install libustream-mbedtls

Make sure curl works

Then put this script in /usr/bin/snmp5g: https://pastebin.com/raw/RmTpcBGe
Replace the "< PASSWORD >" in the top curl command to your password. It's an encrypted version of your admin password, can get it by looking at the request payload under F12 when logging in to the webui

chmod a+rx /usr/sbin/snmp5g

Add this to the bottom of /etc/config/snmpd:

 config pass
         option persist '1'
         option name cellular
         option prog "/usr/bin/snmp5g"
         option priority '1'
         option miboid .1.3.6.1.4.1.8072.2.255

Restart snmpd, and the stats should be available under .1.3.6.1.4.1.8072.2.255

user@desktop:~$ snmpwalk -v 2c -c public -O n 10.10.0.1 .1.3.6.1.4.1.8072.2.255
.1.3.6.1.4.1.8072.2.255.0 = Counter64: 38674
.1.3.6.1.4.1.8072.2.255.1 = Wrong Type (should be OCTET STRING): INTEGER: 2
.1.3.6.1.4.1.8072.2.255.2 = INTEGER: -97
.1.3.6.1.4.1.8072.2.255.3 = Wrong Type (should be Timeticks): INTEGER: -11
.1.3.6.1.4.1.8072.2.255.4 = Wrong Type (should be IpAddress): INTEGER: 10
.1.3.6.1.4.1.8072.2.255.5 = Wrong Type (should be Counter32): INTEGER: -65
.1.3.6.1.4.1.8072.2.255.6 = Wrong Type (should be Gauge32 or Unsigned32): INTEGER: -105
.1.3.6.1.4.1.8072.2.255.7 = Wrong Type (should be Counter64): INTEGER: -12
.1.3.6.1.4.1.8072.2.255.8 = Wrong Type (should be Opaque): INTEGER: 7
.1.3.6.1.4.1.8072.2.255.9 = INTEGER: 71

.0 = cellular connection uptime
.1 = lte band
.2 = lte rsrp
.3 = lte rsrq
.4 = lte sinr
.5 = lte rssi
.6 = 5g rsrp
.7 = 5g rsrq
.8 = 5g sinr
.9 = 5g band

My telegraf config to use it all:

[[inputs.ping]]
  urls = ["8.8.8.8"]
  count = 1
[[inputs.snmp]]
  agents = ["udp://10.10.0.1:161"]
  community = "public"
  version = 2

  [[inputs.snmp.field]]
    oid = "RFC1213-MIB::sysUpTime.0"
    name = "uptime"

  [[inputs.snmp.field]]
    oid = ".1.3.6.1.4.1.8072.2.255.0"
    name = "cell_uptime"

  [[inputs.snmp.field]]
    oid = ".1.3.6.1.4.1.8072.2.255.1"
    name = "lte_band"

  [[inputs.snmp.field]]
    oid = ".1.3.6.1.4.1.8072.2.255.2"
    name = "lte_rsrp"

  [[inputs.snmp.field]]
    oid = ".1.3.6.1.4.1.8072.2.255.3"
    name = "lte_rsrq"

  [[inputs.snmp.field]]
    oid = ".1.3.6.1.4.1.8072.2.255.4"
    name = "lte_sinr"

  [[inputs.snmp.field]]
    oid = ".1.3.6.1.4.1.8072.2.255.5"
    name = "lte_rssi"

  [[inputs.snmp.field]]
    oid = ".1.3.6.1.4.1.8072.2.255.6"
    name = "5g_rsrp"

  [[inputs.snmp.field]]
    oid = ".1.3.6.1.4.1.8072.2.255.7"
    name = "5g_rsrq"

  [[inputs.snmp.field]]
    oid = ".1.3.6.1.4.1.8072.2.255.8"
    name = "5g_sinr"

  [[inputs.snmp.field]]
    oid = ".1.3.6.1.4.1.8072.2.255.9"
    name = "5g_band"

  [[inputs.snmp.field]]
    oid = "RFC1213-MIB::sysName.0"
    name = "source"
    is_tag = true

  [[inputs.snmp.table]]
    oid = "IF-MIB::ifTable"
    name = "interface"
    inherit_tags = ["source"]

    [[inputs.snmp.table.field]]
      oid = "IF-MIB::ifDescr"
      name = "ifDescr"
      is_tag = true

To make this Grafana dashboard

1 Like

Wow!
That is outstanding!

You guys are a real find! Mind if I join in?

I got my Bucket from chestertechrepairs.com in Feb and have been deep in it's guts to install external antennas, enable dropbear ssh, and load some utility packages. Thanks for providing the proper package load fix dazt, much appreciated. I was using wget/local file install hack and not sure if that might mess up the tracking.

I'm with you buggz, I don't want to cause any disturbance in the Force for chestertechrepairs. Alfredo is a good guy and he went well beyond the call to get me up and running. I'm just very glad to find some homeys to talk-among-ourselves as we mod outside the made-to-be-sold-as-an-appliance box (and outside the warranty).

The Bucket was the right choice for me because my house is in a particularly low spot in the Atlanta topography and there's a newly gentrified row of 2nd story additions between me and the cell tower. The only way I could get a decent n41 5G connection was
to run POE CAT6 out to the Bucket on a pole spiked right at the sidewalk, add highly directional external antennas, and aim them at a 2 story house across the street a few doors down. There I could get a good bounce of the n41 band signal. For antenna aiming I made a simple AT-command loop-script that I could run in a ssh app on my phone as a signal strength meter. I'll share that in a separate post.

The heart of the Bucket:
MediaTek(was RaLink) MT7621AT router-on-a-chip SOC with:
- embedded mips 1004KC 2-core 4-thread CPU
- embedded 5-port switch/ePHY 10/100/1000baseT
- connects to external RJ45/48v-POE connector
- embedded PCIe controller
- connects to external M.2 connector
- mount point for RM520N-GL Modem Module with:
- embedded Qualcomm Snapdragon x62 Modem

Programmer's Reference:

1 Like

You are using the below based on what is currently running in the router?
I also find that lede is a fork of openwrt?

I got all of the above, up to the curl part, done in my Cheetah.
Thanks!

So, the, service snmpd start/stop, trumps the web gui menu item, it seems?
Seems the snmp web gui menu item, on/off, does nothing...

Cool glad its working so far. Yeah the snmp webui just doesn't work

I did notice a couple of things...

  • I tried initial telnet/ssh as admin, but it is wanting the user, root, and than the admin passwd.

  • ssh was wanting a different cypher, ssh-rsa, then it worked.

had to use:
ssh -o HostKeyAlgorithms=+ssh-rsa -o PubkeyAcceptedKeyTypes=+ssh-rsa root@192.168.100.1

shrug, maybe this will help others?

Please do!

Hello from Stockbridge!

You are using the below based on what is currently running in the router?
I also find that lede is a fork of openwrt?

Yea it seems like this is a fork of lede, which is a fork of openwrt. It's based on lede 17.01 based on the shipped distfeeds.conf settings, so I just pointed opkg to the latest version of 17.01 that was on the lede-project.org site. 17.01 is old, and lede was even re-merged with openwrt since then I think, so who knows what the differences are. The packages I've tried so far have worked though other than the snmpd webui issue

1 Like

Seems not much space left to install other packages, never mind you have to be super careful not to interrupt a working systems.

df
Filesystem 1K-blocks Used Available Use% Mounted on
/dev/root 7168 7168 0 100% /rom
tmpfs 123944 504 123440 0% /tmp
/dev/mtdblock8 5696 3740 1956 66% /overlay
overlayfs:/overlay 5696 3740 1956 66% /
tmpfs 512 0 512 0% /dev

Not much memory left over for use either...

Yea I almost tried to install python before I noticed how little space there was..

I updated the snmp pass persist script for cell info so it works in all network modes, and added a few more metrics: https://pastebin.com/raw/euWa5rfP

Added .11 = LTE CQI, .12 = LTE UL BW Mhz, .13 = LTE DL BW Mhz, .14 = 5G DL BW Mhz

I also made a version that just prints data to the console: https://pastebin.com/raw/cfSiQYp6

All of the values from AT+QENG="servingcell" are parsed, but I only wrote it to output the ones I cared about. You can output the others if you want.

It has the default "admin" password embedded in it in the first curl command, needs to be changed unless you use that

1 Like

I hope to try your scripts soon.
Thanks!

Hey buggz. Just wanted to drop in to say I did the alwaylink firmware flash to my router which is a suncomm O2. It works fine but I could never get the ipv6 setup properly. I eventually flashed my suncomm firmware back. I have a rm521f-gl modem I bought separately recently and it worked fine even after flashing back to mesh+ firmware. It's has the dx65 with better aggregation than the 62. The wifi on the mesh+ firmware seems to be a little slow so I bought a new suncomm se6 pro with better wifi thinking I would just put my 521 in it. Won't work. I guess the flashing allowed it in the O2. Just wanted you to know the firmware does work. That is if you have the 7621 version.

Hello,
Are you from the whirllpoll ROOter forum?

Well I've read a lot of posts there, including yours I now realize. I guess you already knew the alwaylink would work.

Are you saying the Rooter software image of the Alwaylink works in the Chester Tech Repairs Cheetah?
I wish I could test it, though, the Cheetah is my current working setup.

If yours has the mt7621 processor, it will work. My suncomm O2 uses the exact same firmware as the cheetah. I know there are two different versions of the cheetah though, so if you have the one with the ipq5018 Qualcomm processor I wouldn't try it. With the interest in the thread on whirlpool, I went back and flashed mine once again to golden orb stable release and with basic setup my router is working good with ipv6 working. If you don't like it you can flash back to mesh+. The bootloader install is the only tedious part.

1 Like

This is the part that worries me, I will brick my "production" setup.
And not be able to go back to my Mesh+ working order.

I understand linux, but, the IoT device partition scheme is totally alien to me...
I was able to add a booting SATA NVME drive to my RPI-4B, and partition it to full use rather easy.